Hong Kong Green Campus Project para sa Pangunahing at Sekundaryong Paaralan
Home / Mga proyekto / Hong Kong Green Campus Project para sa Pangunahing at Sekundaryong Paaralan

Hong Kong Green Campus Project para sa Pangunahing at Sekundaryong Paaralan

Ang proyekto ng Hong Kong Green Campus, na sinimulan ng isang departamento ng lokal na pamahalaan, ay naglalayong ibahin ang anyo ng higit sa 500 pangunahing at sekundaryong paaralan sa Hong Kong sa mga kampus na palakaibigan. Sa pamamagitan ng isang kabuuang pamumuhunan ng higit sa 100 milyong RMB, ang proyekto ay nakatuon sa mga renovations ng enerhiya. Ito ay nagsasangkot ng pagsubaybay at pamamahala ng pagkonsumo ng enerhiya ng iba't ibang mga naglo -load sa loob ng mga paaralan, tulad ng mga air conditioner at pag -iilaw sa mga silid -aralan, pati na rin ang mga circuit sa mga dormitoryo at iba pang mga gusali. Ang layunin ay upang lumikha ng napapanatiling at mahusay na enerhiya na pang-edukasyon na kapaligiran na nagbabawas ng mga paglabas ng carbon at mas mababang mga gastos sa pagpapatakbo.

Hong Kong Green Campus Project para sa Pangunahing at Sekundaryong Paaralan

Lokasyon ng Proyekto: Hong Kong, China $

Makipag -ugnay sa amin
  • Pangkalahatang -ideya ng Proyekto $
  • Mga kaugnay na solusyon at produkto

    Mga Solusyon:
    Mga Produkto:
    Pamamahala ng kahusayan ng enerhiya ADL400 AC Tatlong Phase Energy Meter ADL3000-E AC Multi-function na enerhiya meter
    IoT Solution Management Solution
    AKH-0.66/K 5A Kasalukuyang Transformer AWT100 Smart Data Transmission Unit $



    Custo m Er Sakit POI NTS

    Pagmamanman ng enerhiya: Ang mga paaralan ay kulang sa epektibong pagsubaybay at pamamahala ng paggamit ng enerhiya, tulad ng mga air conditioner at pag -iilaw sa mga silid -aralan, pati na rin ang mga circuit sa mga dormitoryo at iba pang mga gusali.
    Mataas na gastos sa enerhiya: Ang mga paaralan ay nahaharap sa mataas na gastos sa pagkonsumo ng enerhiya, na walang malinaw na paraan upang makilala at kontrolin ang mga kagamitan at pag-uugali ng enerhiya.
    Kakulangan ng paggawa ng desisyon na hinihimok ng data: Nagkaroon ng kahirapan sa pagbuo ng mga ulat ng pagkonsumo ng enerhiya upang gabayan ang mga desisyon at hakbang sa pag-save ng enerhiya.


    Acrel Solution

    Nagbigay si Acrel ng isang komprehensibong solusyon sa pamamahala ng enerhiya, kabilang ang parehong mga sangkap ng hardware at software:
    Hardware:
    ADF400L Multi-Channel Energy Meters: Ang mga metro na ito ay maaaring masukat hanggang sa 12 three-phase o 36 single-phase direktang pagsukat ng pag-access o 12 mga sukat na three-phase sa pamamagitan ng kasalukuyang mga transformer. Ang mga ito ay pinapaboran para sa kanilang mataas na kawastuhan, sentralisadong pag -install, sentralisadong pamamahala, at mataas na kakayahang umangkop sa pag -install.
    AWT100 Smart Gateway: Data Tranfer Unit, Suporta 4G/WiFi/Ethernet/Lora/Lorawan Komunikasyon
    Software:
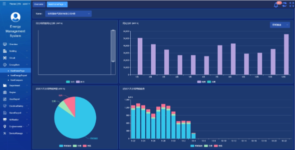
    Acrel IoT EMS Platform: Nagbibigay ang platform ng pagsubaybay sa real-time at pagsusuri ng data ng pagkonsumo ng enerhiya.
    Sinusuportahan nito ang henerasyon ng mga ulat ng enerhiya-pagkonsumo, na nag-aalok ng suporta ng data para sa pamamahala ng paaralan upang makagawa ng mga napagpasyahang desisyon sa pag-save ng enerhiya.



    Mga Resulta at Pakinabang ng Proyekto

    • Pagpapabuti ng enerhiya-kahusayan: Sa pamamagitan ng pagsubaybay at pagsusuri ng data ng pagkonsumo ng enerhiya, ang mga paaralan ay maaaring makilala ang mga kagamitan at pag-uugali ng enerhiya, na nagpapagana ng mga naka-target na mga hakbang sa pag-save ng enerhiya at pagpapabuti ng kahusayan ng enerhiya.
    • Pagbawas ng gastos: Ang solusyon ay nakakatulong na mabawasan ang mga gastos sa enerhiya, pagkamit ng mas napapanatiling operasyon para sa mga paaralan.
    • Paggawa ng desisyon na hinihimok ng data: Ang mga ulat ng enerhiya-pagkonsumo ng platform ay nagbibigay ng mahalagang suporta sa data para sa pamamahala ng paaralan upang makagawa ng mga napagpasyahang desisyon sa pag-save ng enerhiya.
    • Mga benepisyo sa kapaligiran: Ang pagbabawas ng pagkonsumo ng enerhiya ay binabawasan ang mga paglabas ng carbon, na nag -aambag sa proteksyon sa kapaligiran at nakahanay sa mga layunin ng inisyatibo ng berdeng campus.


    Flied Pag -install: $

    ADF on site

Acrel Co, Ltd.